Single-Quantity Order
When you need to ship a single-quantity order, please directly scan the item or scan the LP generated by wave pick first.
Scan Item/UPC
- For single-quantity orders, you can directly scan the item name or UPC. After scanning, please confirm the target order with the Picked Status referring to Item.

A. If the item is shippable, or overbox needed with pre-configured package material, the system will automatically print the shipping labels if Auto Print Label feature is enabled.
B. If the item doesn’t belong to the above scenarios, please search for the default package material based on customer. If there is no result, please manually select the material.
- If the item is set to Require Collect SN On Shipping, the system will prompt you to scan the SN after scanning the item name or UPC. Then, please scan the corresponding SN and confirm the correctness to complete the shipment.

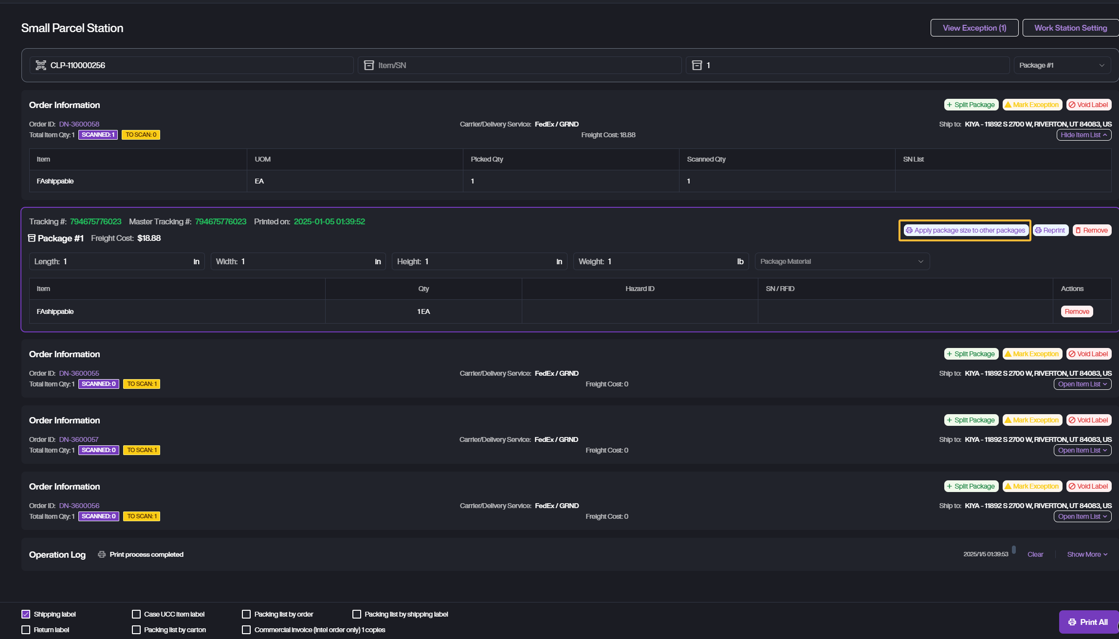
Scan CLP
- If you pick up a CLPduring wave pick, please directly scan CLP. The system will automatically retrieve the orders associated with this CLP which have not been shipped.

-
Then scan the Item name or UPC, there are two methods to complete this step.
A. Directly scan the Item Name or UPC. The system will match the order automatically, then print the shipping label if it meets the Auto Print Shipping Label requirements.
B. If the item quantity is large, please enter the item first, then enter the quantity and click Enter on your keyboard. After that, the system will match the order which meets the item and quantity, then print out the labels if the printing requirement is met.
-
If the package requires to manually select during the above steps, you can Apply package size to other packages which with the same items, after maintaining the material of the first package.
