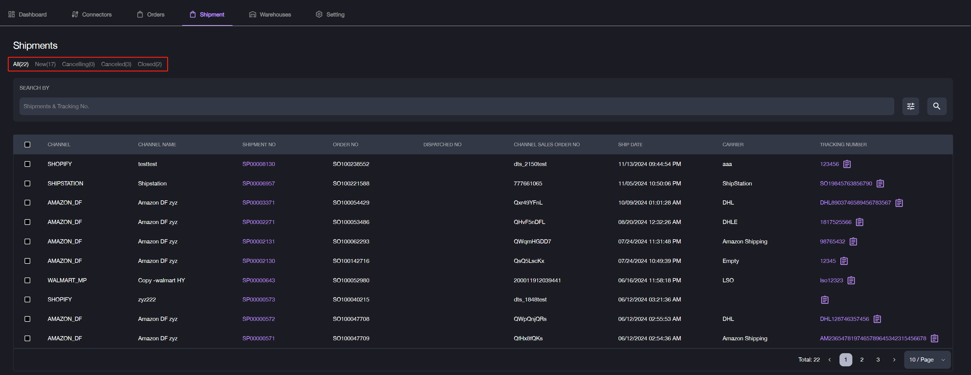
Shipments
If a Warehouse Management System (WMS) is connected under the merchant, shipment status and data are automatically synced with item OMS and displayed in the Shipments section. If you manually ship orders in OMS or use the label-creating service, shipment data will be generated within OMS and can also be viewed in the Shipments section.
Filter Shipment Data

You can filter shipment data using these methods:
- Keyword Search: Enter a Shipment No. or Tracking No. to locate specific shipments.
- Filter Options: Use the available filters to search for a specific shipment.
Review Shipment Details

Review Shipment Details from the Shipment List:
- Channel: Source of the order (e.g., Shopify, TikTok, Amazon).
- Channel Name: Name of the sales channel.
- Shipment No.: Shipment number for the order, click to view detailed shipment info.
- Order No.: Order number from the item OMS.
- Dispatched No.: An internal number assigned when an order is ready to leave the warehouse.
- Channel Sales Order No.: Original order number from the third-party channel.
- Ship Date: Date the order was dispatched from the warehouse.
- Carrier: The carrier service used for this shipment.
- Tracking No.: Tracking number provided by the carrier.