Single Products
Click Products, then select Single Products from the navigation panel on the left side of the main interface. The Single Products page will be displayed.
Product List
- Single products are listed as shown in the image below. You will see the master SKU, name, status, dimension and weight with UOM (Unit of Measure) for each product.
- The number in the bottom left corner of the list table indicates the amount of the entry in this list.
- You can define the number of entries per page by selecting a number from the drop-down menu in the bottom right corner beside Show.
- Page numbers are displayed on the bottom right corner. Click on the number to navigate to different pages.

- To manage products, check the checkbox next to a product. A menu bar will appear at the top of the product list, as shown in the image below, allowing you to archive, create a combo, or change the dimension and weight unit for the products. Click the Bulk Edit button to edit the dimensions and weight.

Search and Filter
Click the Search & Filter button in the top right corner of the table list to open the search bar (see image below). You can search for a specific product by product name, SKU or start/end date.

Sort
You can sort products by master SKU, name, date created or alphabetical order. Click the Sort button in the top right corner of the table list to select an option.

Export
Click the Export button in the top right corner of this page to export the table list. The table list will be exported in csv file format.
Add a New Product
- Click the + Add New button in the top right corner of the page. The Add New Product option frame prompts up.

-
Choose from three options: Single Product, Bulk Import and Import From Channel.
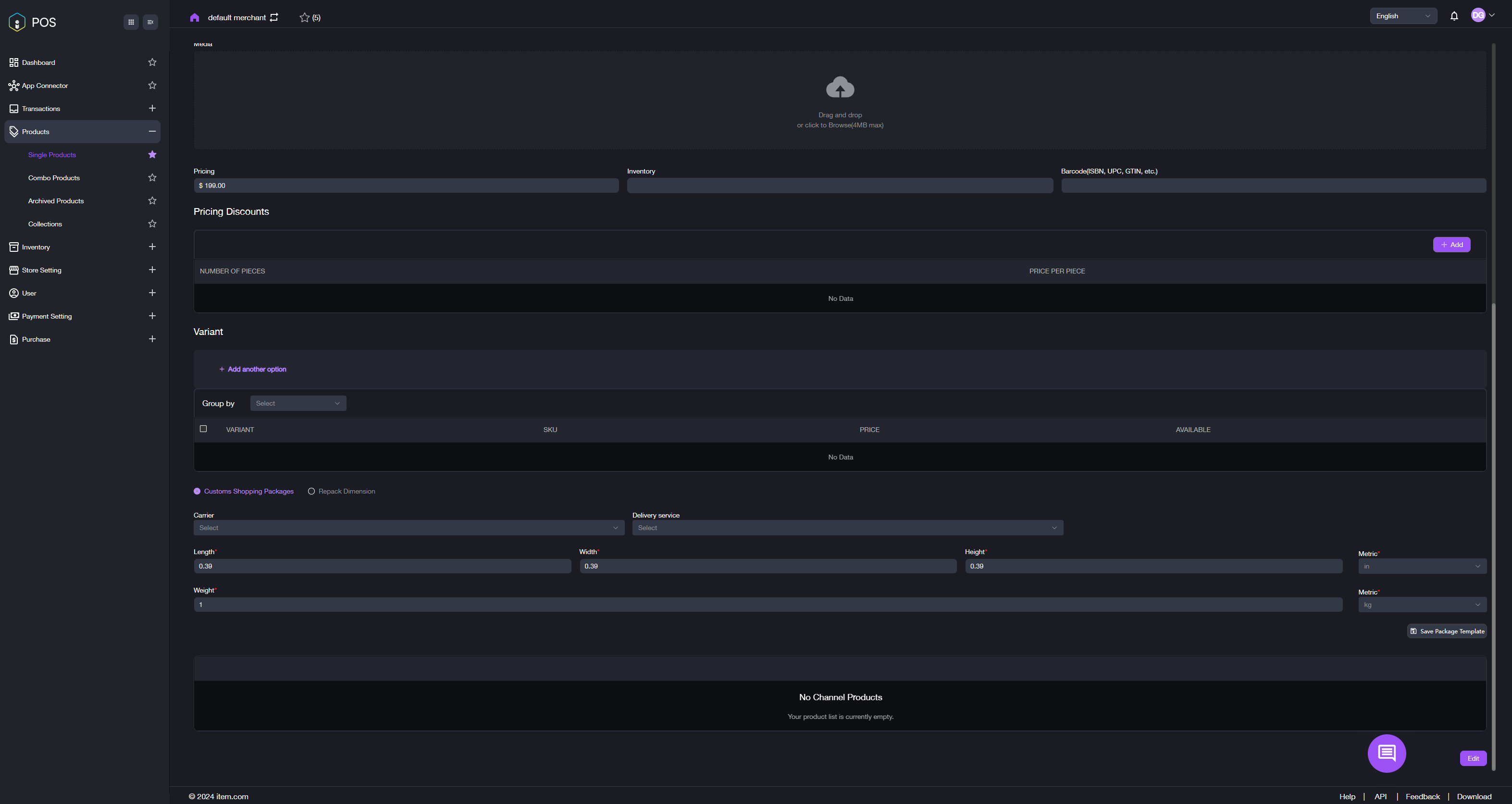
- Single Product: Select Single Product to go to the page shown in the image below. Fill in the required information and click Confirm to add the product.

- Bulk Import: Select Bulk Import to go to the page shown in the image below. Drag and drop or browse to upload your product file. You can also click Download Template to obtain a template. Fill it out, and then upload it. Click Confirm button afterwards. Your product is added successfully.

-
Import From Channel: Select Import From Channel to go to the page shown in the image below. Choose a channel to access the next page (see second image). Select the desired product(s) and click Import From Channel to add them. Now your product is added successfully.
Note: You will be required to connect to a channel first if none have been connected yet.


Product Editing
- On the Single Products page, click the Master SKU of your desired product in the table list to go to the Single Products Detail page. Click Edit in the bottom right corner of the page. Revise the information that you need to edit.

- After editing, click Confirm to save the change.
