Multiple-Quantity Order
Single Package
If the pick method is Order Pick or Batch Order Pick, the order may be picked to a CLP or Tote ID. At this time, the system will bring out an order after scanning the CLP or Tote ID.

-
Scan an item, then it will be added to the same package by default. The quantity will also be automatically added to the current package upon it is scanned.
-
For the item is with multiple quantity, please do not press enter after filling item name. Then following the B method in the previous section to continue.
-
Click Open Item List to view the item details which are required to be scanned.
-
Upon all items are scanned, the shipping label will be printed if Auto Print Shipping Label is enabled.
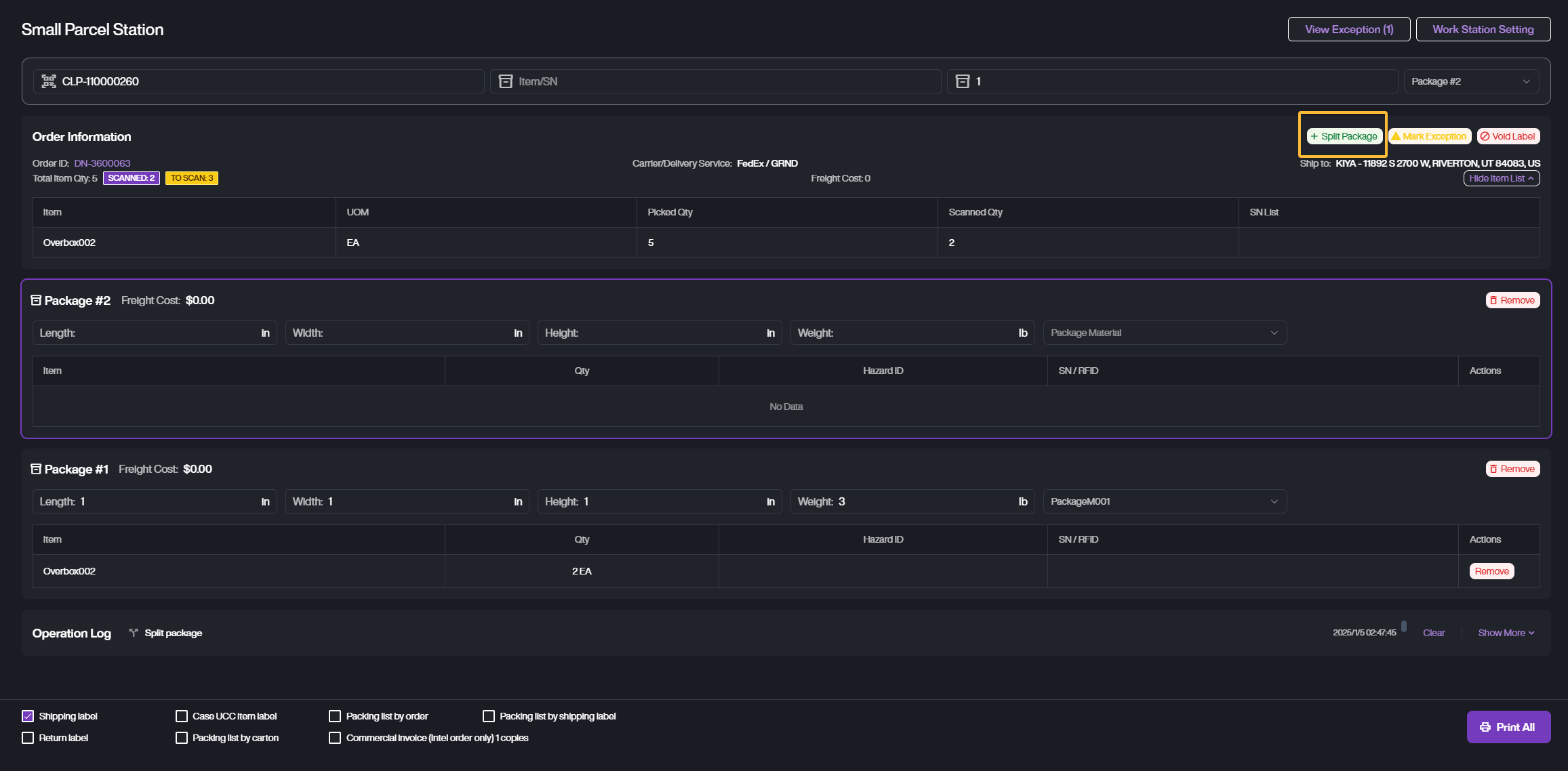
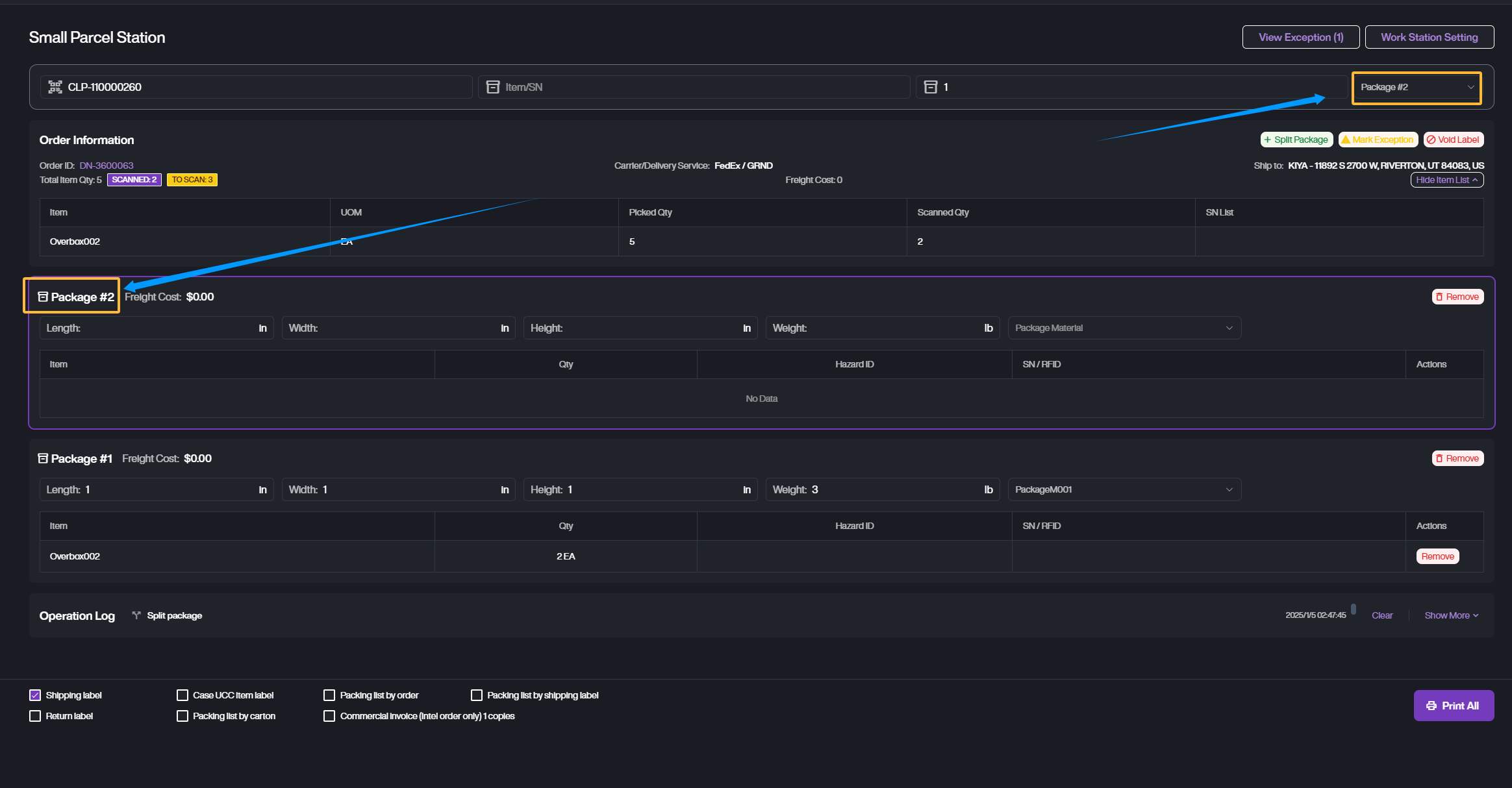
Multiple Packages
The system will generate a package for current order, after scanning item. If the order includes lots of items and requires to be packed into multiple packages, please click Split Package after the current package is full.

- You can check the current package number as shown.

-
It supports to print shipping labels in batch. Please select the all created package then Print All.
-
If the order is not closed and there is a package without shipping label, please directly Remove it.
-
For those packages without shipping label, please switch to the target package then scan and add items.