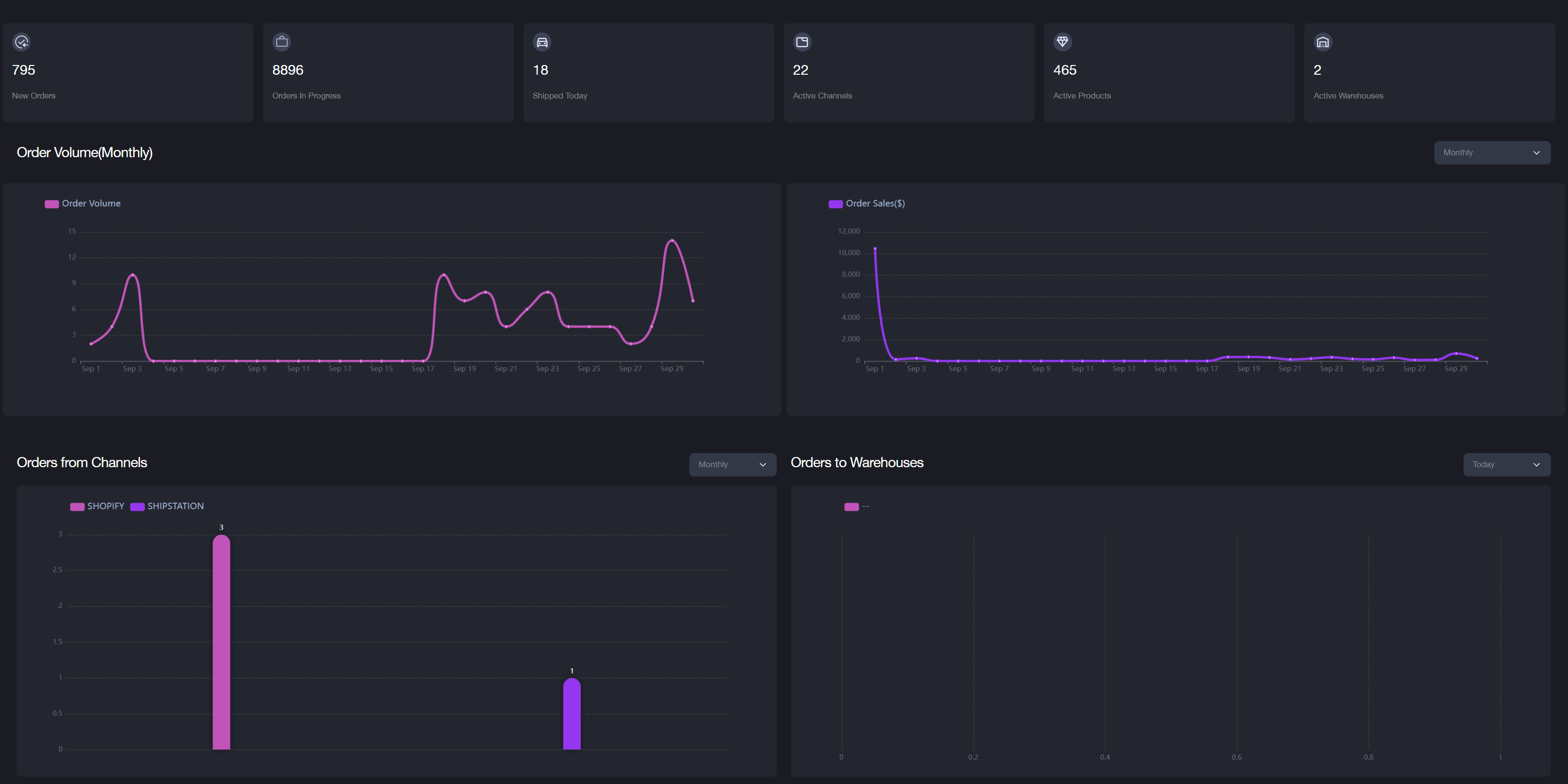
Dashboard Overview
The dashboard provides an overview of data related to sales channels, orders, shipments, products, and warehouses. Each merchant has its own dashboard view, displaying the following information:

-
New Orders: Recent orders from all sales channels.
-
Orders in Progress: Orders sent to the warehouse for processing.
-
Shipped Today: Orders shipped as of today.
-
Active Channels: Enabled sales channels for this merchant.
-
Active Products: Products currently available for sale and in stock.
-
Active Warehouses: Currently available warehouses.
-
Order Volume: Live charts showing the order volume on a daily, monthly, quarterly, or yearly basis.
-
Orders from Channels: Bar charts displaying orders from all sales channels on a daily, monthly, or yearly basis.
-
Orders to Warehouses: Bar charts displaying orders sent to the warehouse on a daily, monthly, or yearly basis.
Note: Hovering over a data point on the live charts or bar charts will display more details.