Setting up Customer Billing Template
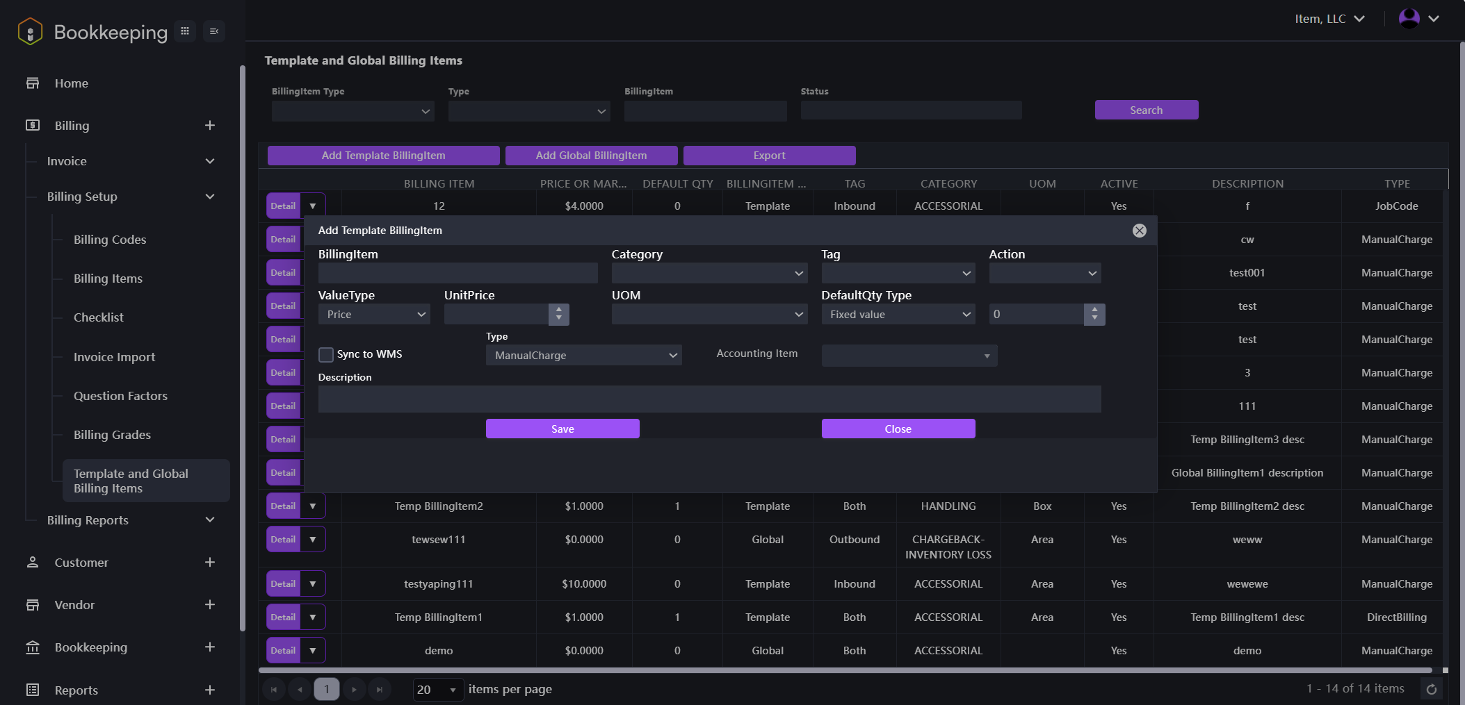
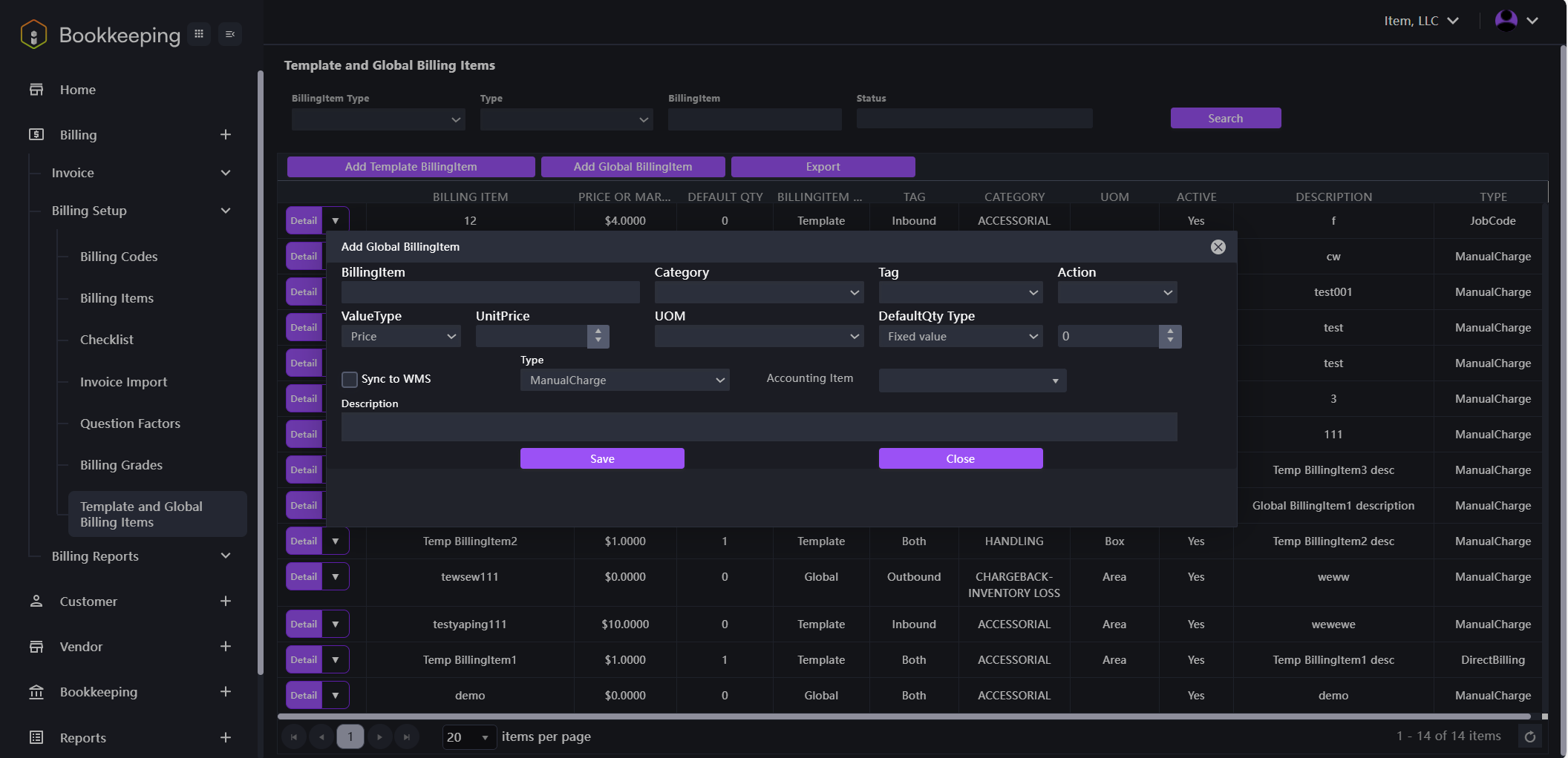
- Click on the Billing module name in the left navigation panel to open the drop-down menu. Then, click on Billing Setup followed by Template and Global Billing Items. The interface shown in the image below will be displayed. You can click on the Add Template BillingItem button or Add Global BillingItem button to set the template.

- Add Template BillingItem: To set a customized template for specific customers.
- Click Add Template BillingItem, a dialogue window shown in the image below will appear. Input the value for each item. Click Save to set up the billing template.

- Add Global BillingItem: To set a unified billing template that is available for each customer.
- Click Add Global BillingItem, a dialogue window shown in the image below will appear. Input the value for each item. Click Save to set up the global billing template.
