Create 3PL Customer
Signing In
- Open Bookkeeping: http://bk.item.com (opens in a new tab).
- Input your registered email account and password.
- Click Sign In to enter the main interface of the system.
Note: Sign up first if you do not have an item account yet.

Creating 3PL Customer
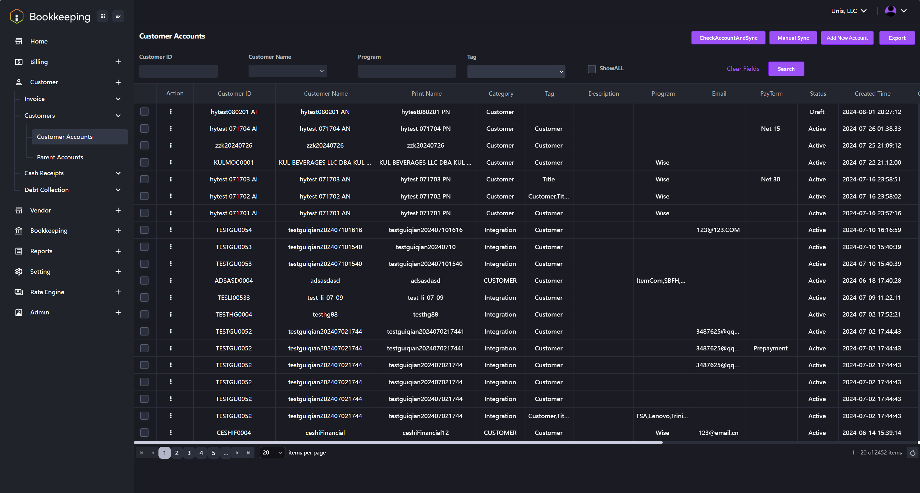
- After signing in, click on the Customer module name in the left navigation panel to open the drop-down menu. Then, click on Customers followed by Customer Accounts. The interface shown in the image below will be displayed.

-
Adding customers: there are 2 options for adding customers. You can sync customer information if you are already using the item WMS system, or you can manually add new customers if there are none in the system.
- Sync customer: Click the Check Account and Sync or Manual Sync button on the top right corner of the interface. The customer information in the system will be automatically synchronized.
- Manually adding a customer: Click the Add New Account button in the top right corner of the interface. The interface will switch to the Edit Account page, as shown in the image below. Fill in the required information and click the Save button. A new customer will be added.
